Portfolio Details

Project information

  • Category: Finance Software
  • Client: ITF
  • Project date: 30 January, 2025
  • Project URL: tesouraria.jhoncleyton.dev
  • Project Repository: GitHub
  • Take a test: User: admin | Password: admin

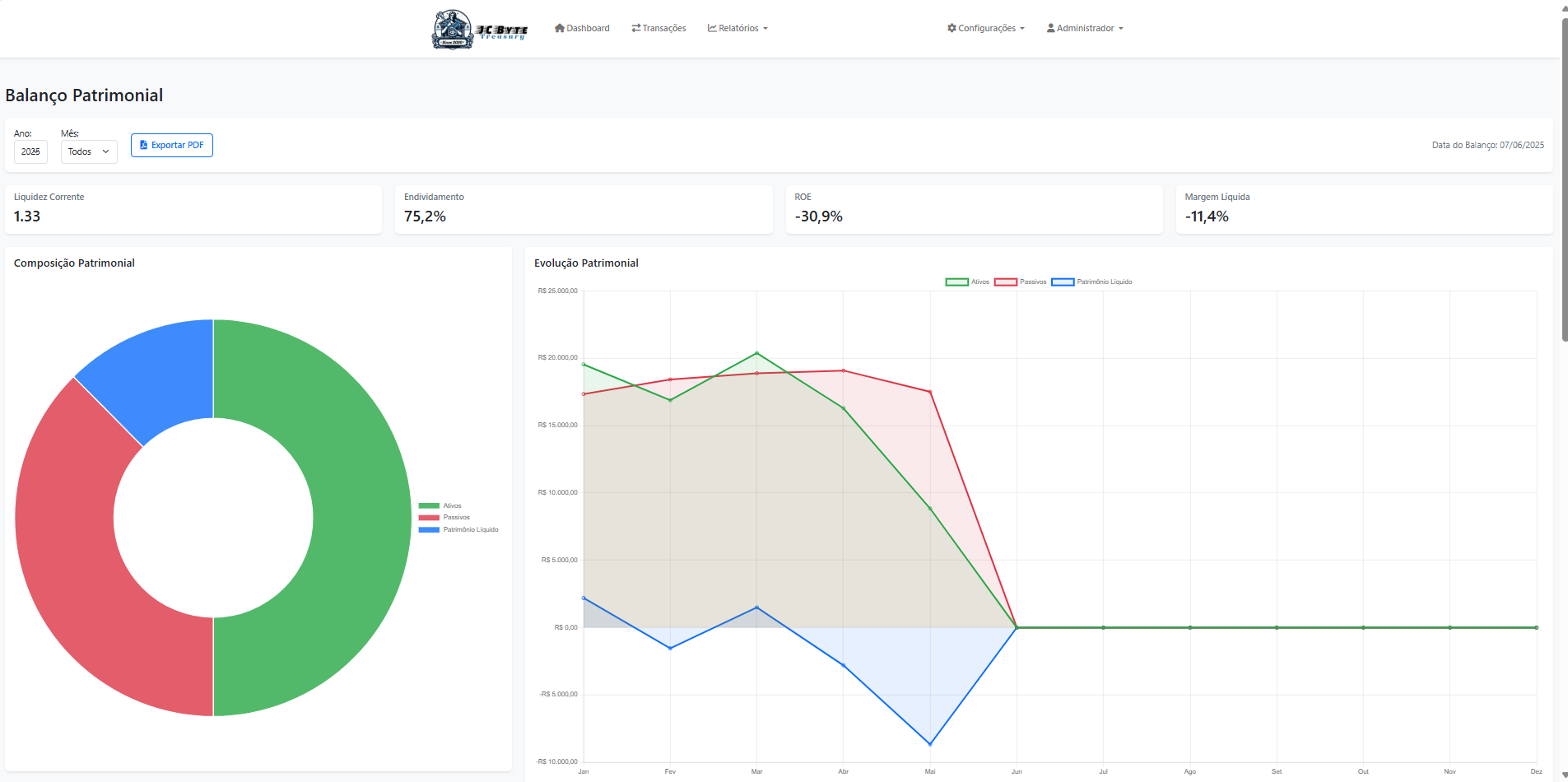
About the System

Professional financial management and treasury system developed to improve control and management of financial resources. Designed especially for churches and religious organizations, it offers a complete solution for managing days, offerings and expenses, as well as transparency for members.